Industrial SCADA & Embedded Solutions for Power & Automation

Reliable real-time monitoring, wireless SMB integration, and grid compliant control systems engineered for mission critical applications.

About Our SCADA & RTU Solutions

Professional RTU & SCADA Solutions for Industrial Automation

RTU (Remote Terminal Unit) is an intelligent field device used to collect data from sensors, meters, relays, and breakers, and communicate it to the SCADA control center. RTU also executes remote control commands received from SCADA.

PCB Design
Embedded System Development
IoT System Integration

With innovation and reliability at our core, we aim to empower industries with efficient, secure, and scalable automation solutions.

Role of RTU in SCADA

  • Data acquisition from field instruments
  • Communication gateway between field and SCADA
  • Remote control of breakers, isolators, inverters
  • Alarm and event generation
  • Time stamping and buffering

RTU Hardware Architecture

  • CPU Module
  • Digital Input (DI) / Digital Output (DO)
  • Analog Input (AI) / Analog Output (AO)
  • Communication Modules (RS485, Ethernet, Fiber)
  • Surge Production Device (SPD)
  • I/O Expansion Racks

Typical RTU Applications

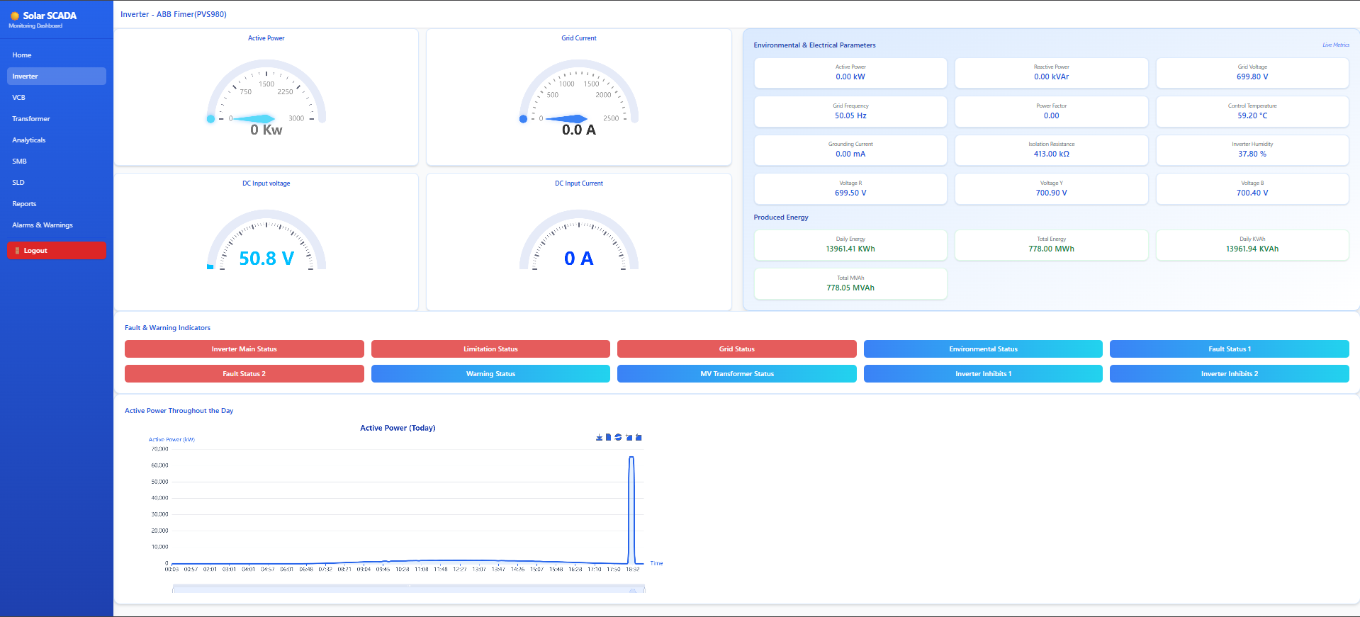
Solar Inverter Monitoring Energy Meter Integration Protection Relay Monitoring Breaker & Isolator Control Transformer Monitoring Feeder Automation

After Sales Support

24x7 Technical Support
Round-the-clock assistance
Remote Diagnostics
Online troubleshooting
Firmware Updates
Regular system upgrades
AMC Services
Annual maintenance contracts

Core Competencies

Protocol Expertise
Modbus RTU,Modbus TCP, MQTT
Data Historian
Local & Cloud
Dashboard Design
Custom Solutions
WMS Integration
Seamless

Advanced SCADA Functional Features

Inverter Active Power Control

  • Centralized active power control from SCADA
  • Power setpoint control in MW or % as per EB/Grid requirement
  • Export limiting and derating control
  • Remote start/stop and ramp control
  • Real-time feedback of power, voltage, current & status

String Inverter & SMB Monitoring

String Inverter Monitoring
  • • DC & AC parameters
  • • Inverter efficiency
  • • String-wise daily generation
  • • Alarm and fault status
SMB Monitoring
  • • String-wise daily report
  • • Fuse & SPD status
  • • String mismatch detection
  • • Underperforming string identification

Messaging & Alert Services

  • Real-time fault & event notifications
  • Inverter, string & plant-level alerts
  • Daily generation & performance summaries
  • Configurable recipients & escalation logic
WhatsApp
Telegram

Scope of Supply

RTU Panels
I/O Modules
Communication Switches
Power Supply & UPS
SCADA Software
Protocol Configuration
Testing
Commissioning

System Architecture

Our end-to-end architecture ensures reliable data flow from field devices to control room dashboards

SCADA System Architecture

How It Works

Field Level

RTUs collect data from solar inverters, weather stations, meters, and protection relays via RS485, Ethernet, or wireless LoRa.

Communication Layer

Data travels through fiber optic, 4G LTE, or satellite links to the SCADA server with industrial grade encryption.

SCADA Server

Central server processes data, runs control logic, stores historical records, and generates alarms/events.

Client Access

Web-based HMIs, mobile apps, and desktop clients provide real-time visualization and control from anywhere.

Key Architectural Features

  • Redundant Design: Dual servers, redundant communication paths, and failover mechanisms
  • Cyber Security: IEC 62443 compliant with firewall, VPN, and role-based access control
  • Scalability: Modular architecture supports from 10 to 10,000+ field devices
  • Edge Intelligence: Local processing at RTU level for offline operation and reduced bandwidth
  • Cloud Integration: Optional hybrid deployment with AWS/Azure for analytics and remote monitoring
  • High Availability: 24/7 system uptime with automated health monitoring and self-recovery

Nuclei Tech SCADA Services Real Client Solutions

End-to-end SCADA deployments solving real industrial challenges

Solar SCADA

Solar Power Plant SCADA Implementation

Integrated real-time WMS and LoRa-based String Monitoring Boxes across substations with grid compliance reporting.

View Detailed Case Study

Solutions

Our rugged, in-house designed embedded systems for industrial environments

Our Hardware Portfolio

We design each device for reliability and field-serviceability tested for industrial conditions and easy remote management. Our engineering team performs thorough QA and environmental testing to ensure long-term performance in harsh sites.

SMB as SCADA Integrated Device
String Monitoring Box (SMB) string-level DC measurements and wireless LoRa communication to central gateway.
String Current String Voltage LoRa Comm

SMB as SCADA Integrated Device

Board image
DC Measurements
  • Individual String Current (A)
  • String Voltage (Vdc)
  • Combiner Output Current (A)
  • Combiner Output Voltage (Vdc)
  • DC Power (kW)
Communication Status
  • SMB Wireless Communication using LoRa (Our Design)
  • Each SMB is equipped with a LoRa wireless communication module
  • Data is transmitted from SMB to Central Gateway / RTU
  • Communication range up to 2 kilometers in open field conditions
Power Plant Controller (PPC)
Centralized plant control & visualization system for active/reactive power, voltage regulation, and performance optimization.
Active Power Reactive Power Remote Update

Power Plant Controller (PPC)

Board image
Features
  • Compatible with Multiple Inverter Makes (Both String and Central)
  • Regulation of Active, Reactive Power & Voltage
  • Remote Setting, Auto-update & Remote-update features are available
  • Control and Visualization using Web Browser SCADA Screens
  • Configurable Parameters – KW, %, KVA, PR, Ramp Up Time, etc.
Power Control Features
  • Active Power Control
  • Reactive Power Control
  • Voltage Regulation
  • Manual and Automatic Control
  • Predefined Settings Based on Time/Season
WMS as SCADA Integrated Device
Weather Monitoring Station (WMS) integrated into SCADA provides environmental context for plant performance and forecasting.
GHI / POA Ambient Temp Wind / Rain

WMS as SCADA Integrated Device

Board image
Solar Radiation
  • Global Horizontal Irradiance (GHI) - W/m²
  • Plane of Array (POA) Irradiance - W/m²
  • Diffuse Irradiance
Temperature
  • Ambient Temperature (°C)
  • Module / Back-Sheet Temperature (°C)
Wind
  • Wind Speed (m/s)
  • Wind Direction (°)
Other Environmental
  • Relative Humidity (%)
  • Rainfall (mm)
  • Atmospheric Pressure (hPa)

Get in Touch

Request a detailed proposal or schedule a technical discussion

Why Partner With Nuclei Tech?

Turnkey Solutions

From design to commissioning we handle everything in house

24/7 Support

Round-the-clock technical support with 4-hour response time

Compliance Ready

All solutions meet DISCOM, CEA, and international standards

Request a Quote